
鼎阳科技 SDS7000A 系列示波器新推出多场景测试解决方案,新增了2.5G/5G/10GBase-T以太网电气一致性分析、MIPI-DPHY协议测试、集成了 RTSA与DDC技术,强化5G NR、4G LTE、Wi-Fi等复杂信号时频域分析能力,同步升级 CAN 协议解码体系,支持 CAN XL协议解码,为数据中心、移动设备、无线通信、智能驾驶等领域提供更高效的研发调试支撑。
2.5G/5G/10GBase-T测试项目
随着千兆、万兆以太网技术在数据中心及工业自动化等领域的广泛应用,接口电气性能的合规性验证成为设备可靠性的关键测试环节。鼎阳科技SDS7000A系列示波器此次推出2.5G/5G/10GBase-T以太网电气一致性分析功能,支持最大输出跌落、发送端定时抖动、功率谱密度、MDI回波损耗等在内的多项测试项目,确保被测设备符合IEEE标准要求。
SDS7000A的2.5G/5G/10GBase-T测试项目包括:
最大输出跌落
发送端定时抖动-主模式
发送机时钟频率
发送端线性度
发送端非线性失真(仅2.5GBase-T)
功率测试
MDI回波损耗
发送端定时抖动-从模式

2.5GBase-T测试项目
2.5G/5G/10GBase-T测试设备需求
2.5G/5G/10GBase-T以太网一致性测试所需设备包括高带宽示波器、示波器分析软件、矢量网络分析仪、频谱分析仪、波形发生器、标准测试夹具、巴伦器、功分器以及探头。


2.5GBase-T 测试方案
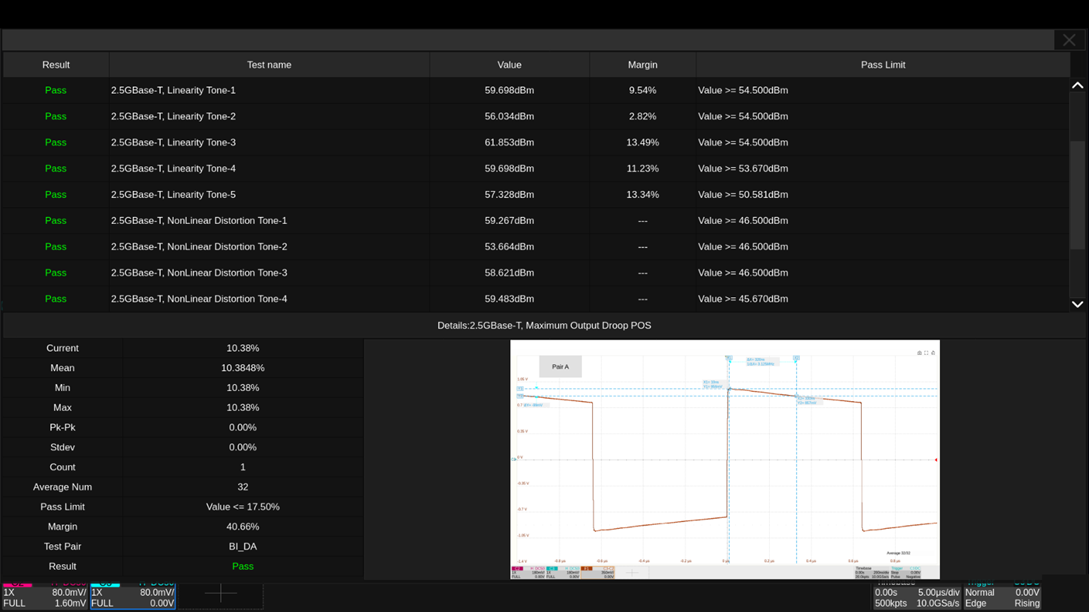
2.5GBase-T测试结果
鼎阳科技的以太网协议一致性分析测试可基于IEEE 802.3-2018标准自动生成合规性测试报告,可输出HTML/XML/PDF报告格式,完整呈现每项测试的通过状态、技术指标阈值范围、实测数值及性能裕量空间和测试波形。通过直观的数值比对和图形化展示,帮助工程师快速判定产品性能边界,精确优化产品。

2.5GBase-T测试报告
MIPI-DPHY协议一致性分析
MIPI-DPHY 作为移动设备摄像头和显示屏的核心接口标准,可以实现图像数据的高效传输,其协议一致性分析需通过专业测试工具来确保信号完整性和系统稳定性。鼎阳科技 SDS7000A 示波器目前已支持MIPI-DPHY一致性测试,覆盖CTS 1.0协议规范,可对数据/时钟通道的HS-TX/LP-TX信令进行分析。
SDS7000A通过12-bit高分辨率ADC和 ≥4 GHz带宽精确捕获高速信号细节,配合5 GHz有源差分探头来验证MIPI接口的电气性能,并集成眼图功能来评估信号质量。此测试流程可自动配置参数并生成测试报告,适用于车载显示屏、移动设备摄像头等多样化应用场景,助力工程师验证 MIPI-DPHY 接口的合规性,加速产品的研发与量产进程。

实时频谱分析(RTSA)
混合信号系统中的高速数字信号与射频信号共存,部分干扰信号需要同时分析时域波形和频域频谱,通常测试流程需要示波器(时域)和频谱仪(频域)两台设备。传统示波器标配的FFT时域转换功能中,示波器直接对ADC采集的时域信号进行FFT运算,对全频段的数据进行处理,同时时域和频域共用同一数据流,使得示波器的处理速度降低。
SDS7000A示波器集成了RTSA功能,在频谱分析模式下,支持实时频谱仪(RTSA)和数字下变频(DDC),最大1GHz的分析带宽,并具有密度图,频谱监测,3D图,3D图+频谱监测,密度图+频谱监测显示方式,能够在频域实现较高精度的测量,与传统的超外差式结构频谱分析仪相比有着更高的带宽和更高速的ADC,可以极佳的捕获瞬态毛刺信号。

矢量信号分析功能(SigVSA)
SDS7000A在设备上集成了矢量信号分析软件SigVSA,示波器借助内置的SigVSA可以作为信号分析仪,直接对DDC的输出数据进行信号分析,支持的信号类型从简易的BPSK到复杂的宽带信号,如4G LTE、5G NR、IEEE802.11b/a/g/n/ac/ax/be和4096QAM。此外,用户可以直接从示波器中获取实时采集的波形进行分析,也可以对保存的波形数据文件进行离线分析。
SigVSA丰富的测量功能,便利的操作体验和矢量分析仪相同的用户交互界面,提供了高效性和易用性,解决了无线通信、物联网、高速数字电路中需要同时进行时频域分析的需求,并降低了设备成本。

CAN XL解码功能
SDS7000A系列示波器全面支持 CAN XL 解码,结合已有的 CAN/CAN FD 解码能力,实现对 CAN 协议(10 kbps 至 20 Mbps)的全场景覆盖;兼容低功耗模式与高速模式,灵活适配于工业控制、智能驾驶等严苛场景。SDS7000A配备了16通道(4路模拟通道C1-C4与12路数字通道 D0-D15),支持同步解析,可精准捕获数据冲突、信号反射等异常,助力工程师高效应对复杂总线调试挑战。

值得一提的是,SDS7000A示波器还支持网络唤醒(WoL)功能,可通过以太网远程唤醒设备,无需物理接触即可启动。这一设计不仅大幅降低了待机功耗,还显著提升了机器使用便捷性,充分彰显了现代测试仪器的智能化发展。
SIGLENT
深圳市鼎阳科技股份有限公司(简称“鼎阳科技”,股票代码:688112)是国家重点“小巨人”企业,是全球极少数具有数字示波器、信号发生器、频谱分析仪和矢量网络分析仪四大通用电子测试测量仪器主力产品研发、生产和销售能力的通用电子测试测量仪器企业,同时也是国内极少数同时拥有这四大主力产品并且四大主力产品全线进入高端领域的企业。公司总部位于深圳,在马来西亚槟城州设有生产基地,在美国克利夫兰、德国奥格斯堡、日本东京成立了子公司,在成都成立了分公司,在北京、上海、西安、武汉、南京设立了办事处,产品及服务远销全球80多个国家及地区。
来源:鼎阳科技